If you’re looking to improve your SEO strategy, choosing from the best 7 AI tools for keyword research in 2025 is the smartest move you can make. In today’s competitive digital space, finding the right keywords is no longer a manual guessing game — it requires intelligent automation, real-time data, and advanced insights. These AI-powered keyword research tools are designed to help marketers, bloggers, and businesses discover high-traffic seo search keywords, analyze trends, and rank on Google faster than ever.
In this article, we’ll explore the best 7 AI tools for keyword research in 2025, including both free keyword research tools and powerful paid platforms. Whether you’re a blogger, content marketer, SEO strategist, or small business owner, this list will help you find the best solution for your SEO keyword research needs.
Let’s dive into the top keyword research tools that are changing the game in 2025.
1. SEMrush – The Ultimate AI-Powered Keyword Research Tool

When it comes to AI tools for keyword research, SEMrush stands at the top of the list in 2025. It’s not just a keyword search tool — it’s a full-scale SEO suite designed for deep keyword analysis, competitive intelligence, content planning, and PPC strategy.
SEMrush uses AI to suggest highly relevant site keywords, long-tail phrases, and emerging trends based on real-time SERP data. It offers keyword metrics such as search volume, keyword difficulty, cost-per-click, and search intent classification.
Key Features:
- AI-powered keyword suggestions
- Competitor keyword tracking
- Organic vs paid keyword gaps
- Keyword grouping and clustering
- SEO keyword analysis by region, device, and language
Whether you’re optimizing blog posts or running paid campaigns, SEMrush gives you the most advanced data to improve your seo keyword research and outperform competitors. It is considered by many as the best keyword analysis tool in the market today.
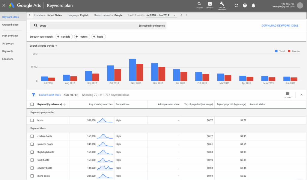
2. Google Keyword Planner – Free Keyword Research Tool for PPC & SEO

For marketers looking for a free keyword research tool, Google Keyword Planner remains one of the most reliable sources. Since it uses data directly from Google, this seo keyword research tool is a go-to choice for PPC advertisers and content creators alike.
This tool helps you identify average monthly search volumes, competition levels, and keyword cost estimates. In 2025, Google has enhanced the planner with more AI-powered insights, including query intent prediction and voice search keyword suggestions.
Why It’s Great:
- 100% free and accurate
- Essential for PPC keyword planning
- Great for SEO beginners
- Tightly integrated with Google Ads
If you’re starting with keyword research and don’t want to invest in a paid tool right away, Google Keyword Planner is a solid foundation.
3. Ahrefs – AI-Enhanced Keyword Explorer for Competitive Analysis

Ahrefs is another premium keyword research tool that has integrated AI models to improve keyword discovery and forecasting. Known for its powerful link-building features, Ahrefs now leverages AI for accurate keyword difficulty scoring, search intent tagging, and SERP feature analysis.
What makes Ahrefs a favorite among SEO professionals is its ability to analyze not just your keywords, but your competitors’. It shows you what keywords your rivals are ranking for and how much traffic they’re receiving.
Benefits of Using Ahrefs in 2025:
- Reliable keyword difficulty scores
- Competitive keyword gap reports
- Click-through-rate and traffic prediction
- Long-tail keyword generation using AI
- Find keywords you’re missing
If you’re serious about improving your rankings, Ahrefs is a must-have for detailed seo keyword analysis and advanced planning.
4. Moz Keyword Explorer – Easy-to-Use SEO Tool for Beginners & Experts

If you need a balance of simplicity and power, Moz Keyword Explorer is one of the best AI tools for keyword research in 2025. It’s designed with usability in mind, which makes it ideal for marketers who are new to SEO tools.
Moz uses machine learning to evaluate keyword potential, giving you a “Priority Score” based on volume, difficulty, and click-through potential. It also suggests related keywords, providing a more holistic keyword analysis.
Highlights:
- Beginner-friendly interface
- Keyword suggestions based on AI
- Organic CTR prediction
- SERP analysis with ranking difficulty
Moz also helps users discover seo search keywords that are more likely to convert — a powerful feature for bloggers, ecommerce sellers, and students.
5. Ubersuggest – Best Free Keyword Research Tool with AI Features

Owned by Neil Patel, Ubersuggest is an affordable and often free keyword research tool that’s loved by individual marketers and freelancers. Over the years, it has grown into a more robust platform, and in 2025, it uses AI to deliver smart keyword suggestions, competition scores, and content ideas.
Ubersuggest scrapes autocomplete data from Google and YouTube, helping you discover seo keyword research ideas across multiple platforms.
Why Ubersuggest Stands Out:
- Free plan with generous limits
- Long-tail keyword ideas
- AI-driven content suggestions
- Domain analysis for keyword opportunities
- Keyword difficulty and seasonal trends
It’s perfect for those looking for keyword analysis free tools that provide immediate value without the learning curve.
6. Surfer SEO – AI Tool for Content Optimization & Keyword Strategy

Among the best 7 AI tools for keyword research in 2025, Surfer SEO stands out as a powerful content optimization platform designed for on-page SEO excellence.
With AI capabilities, Surfer analyzes top-performing pages and reverse-engineers their keyword strategies. It recommends terms you should include, including NLP (natural language processing) keywords that Google’s algorithm now favors.
Top Surfer SEO Features:
- AI content editor with keyword integration
- SERP analyzer and content planner
- Keyword clustering for topical authority
- Live scoring based on keyword usage
- SEO audit with keyword gaps
If you want to rank content faster in 2025, Surfer SEO helps with seo tools that are laser-focused on content relevancy.
7. ChatGPT + SEO Plugins – Dynamic AI Keyword Generator

When paired with plugins like AIPRM or SEO Assistant, ChatGPT becomes one of the smartest AI keyword research tools available in 2025. It can generate keyword ideas, analyze trends, and even help you structure entire content calendars.
ChatGPT’s ability to process large amounts of data makes it perfect for:
- Generating keyword clusters
- Mapping search intent
- Discovering hidden long-tail keywords
- Grouping site keywords into topic silos
- Crafting optimized blog outlines with keywords included
As part of the free AI tools list, this is a powerful and flexible solution for freelancers, marketers, students, and agencies alike.
Why AI Keyword Research Tools Are a Game-Changer in 2025
Traditional tools still work — but in 2025, speed, personalization, and precision matter more than ever. AI takes seo keyword research beyond just numbers. It understands:
- Intent
- Topic clusters
- SERP trends
- Content gaps
- User behavior
The best keyword research tools now rely on machine learning, predictive modeling, and real-time crawling to deliver keyword insights that were impossible just a few years ago.
What to Look for in a Keyword Research Tool
Choosing the right keyword research tool depends on your specific needs. Here are key features to consider:
- Keyword accuracy – Tools like Google Keyword Planner and SEMrush excel here.
- AI suggestions – ChatGPT, Surfer SEO, and Moz provide excellent AI-enhanced outputs.
- Ease of use – Ubersuggest and Moz Keyword Explorer are beginner-friendly.
- Free plan availability – Google Keyword Planner and Ubersuggest offer valuable free options.
- Integration support – Choose tools that work with Google Analytics, WordPress, and other SEO platforms.
- Advanced features – Consider tools with NLP keyword suggestions and competitive keyword gap analysis.
Tips for Better Keyword Research in 2025
- Combine tools – Use ChatGPT with SEMrush or Ubersuggest to get both AI creativity and data depth.
- Focus on long-tail keywords – These are easier to rank and convert better.
- Understand search intent – Not every high-volume keyword leads to conversions.
- Track keyword performance – Use SEO tools like Ahrefs or SEMrush to monitor rankings.
- Regularly refresh your keyword strategy – Trends change fast; AI tools help you stay current.
- Use keyword clusters – Grouping related keywords boosts topical authority and on-page SEO.
Final Thoughts: Which Is the Best AI Keyword Research Tool for You?
The best AI tools for keyword research in 2025 vary depending on your goals:
- For beginners: Try Google Keyword Planner or Ubersuggest
- For agencies & experts: Go with SEMrush, Ahrefs, or Surfer SEO
- For content creators: Use ChatGPT + SEO plugins for dynamic ideation
- For students: Start with the free keyword research tool options like Moz or Ubersuggest
No matter your experience level or budget, the best 7 AI tools for keyword research in 2025 offer everything you need to improve rankings and grow your traffic. Start using AI-powered solutions to refine your content strategy, boost visibility, and unlock the full potential of your SEO efforts.